Software ERP en Málaga Solución Global para la Gestión Empresarial
Centraliza toda la operativa de tu empresa con nuestro Software ERP en Málaga, completo y modular, diseñado para adaptarse a distintos sectores.
Este software ERP te permite gestionar desde un único sistema todas las áreas clave de tu negocio: ventas, trabajos, empleados, materiales, planificación y facturación.
Además, incorpora herramientas imprescindibles como el control horario, la ficha de empleados, el CRM comercial, el gestor documental, y la compatibilidad con VeriFactu para cumplir con la Ley Antifraude. Todo con soporte local desde Málaga.

Software ERP en Málaga:
Una solución profesional adaptada a tu empresa
Este ERP está pensado para empresas que buscan una solución integral, escalable y fácil de adaptar a su operativa. Integra todos los procesos en un solo sistema: comercial, operativo, técnico, logístico, financiero y administrativo.
Con este software dispondrás de:
Conexión con todas las áreas
Ventas, compras, contabilidad, personal, stock
Un sistema de planificación centralizado
Con partes de trabajo trazables
Una herramienta de gestión total
Recursos, personal, contratos y materiales desde un solo punto
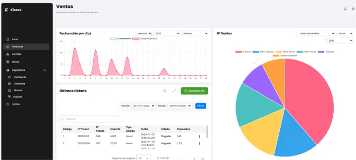
Informes fiables
Tomar decisiones con informes fiables y actualizados en tiempo real.
Módulos principales del Software ERP
El módulo comercial de este ERP va mucho más allá de crear presupuestos. Es un auténtico CRM operativo que permite gestionar relaciones con clientes, oportunidades de venta y seguimiento de servicios.

Modular y adaptable a cualquier sector
Activa solo los módulos que necesitas: comercial, técnico, compras, RR.HH., facturación y análisis. El sistema crece contigo.
CRM operativo integrado
Gestiona clientes, condiciones de pago, comisiones, presupuestos, históricos y documentos desde una sola ficha.
Gestión de documentación y relaciones comerciales
Asocia partes, contratos y facturas a cada cliente con control de versiones, trazabilidad y acceso rápido.

Organización y ejecución de trabajos
Partes de trabajo detallados y trazables
Desde presupuestos, contratos o avisos, crea partes con todos los recursos asociados. Asigna empleados, tiempos, materiales y controla el estado de cada intervención.
Planificación y estado del servicio en tiempo real
Consulta qué trabajos están pendientes, en curso o completados. Ideal para empresas de instalación, mantenimiento o asistencia técnica.
Firma digital y facturación desde el parte
El cliente puede firmar el parte desde app o tablet. Al validarlo, se genera automáticamente la factura vinculada.

Solicita una demo gratuita
Solicita una demostración gratuita de nuestro software ERP en Málaga y descubre por qué somos la solución ERP preferida en Málaga.
Verás cómo puedes gestionar trabajos, personal, facturación, documentación y mucho más desde una sola plataforma.
Además, te asesoraremos en todo el proceso de implantación para adaptar el sistema a tu modelo de negocio, tanto si tienes una pequeña empresa como si gestionas varios equipos, zonas o servicios.
▶¿Quieres conocer más acerca de nuestros servicios? Visita nuestra página de mantenimiento informático.
Solicita tu presupuesto gratuito y recibe asesoramiento personalizado en Málaga para implantar el TPV que mejor se adapta a tu restaurante, bar o cafetería.
Compras y almacén con trazabilidad en tu ERP
Pedidos a proveedores automatizados
Crea pedidos en base a mínimos de stock. Asocia cada compra a un proyecto o parte de trabajo.
Gestión de stock por ubicación, lote y caducidad
Gestiona clientes, condiciones de pago, comisiones, presupuestos, históricos y documentos desde una sola ficha.
Vinculación directa con servicios y clientes
Todo material utilizado en una intervención queda imputado en el parte correspondiente y en la factura del cliente.

Facturación profesional

Facturas desde partes, contratos o manuales
El ERP genera las facturas a partir de los servicios realmente realizados, sin errores ni duplicidades.
Gestión de cobros, vencimientos y remesas
Controla pagos, emite avisos automáticos y genera remesas SEPA con un clic.
Visualización completa de facturación por cliente o contrato
Consulta el acumulado, los importes pendientes, facturas por cobrar o vencidas.
Recursos humanos y control horario integrados en tu software ERP
Fichas de empleados completas
Datos contractuales, turnos, calendario laboral y documentación de cada trabajador.
Control horario desde app o terminal
Fichaje en tiempo real por móvil, navegador o dispositivos físicos. Registra entradas, salidas, pausas y horas efectivas.
Calendarios de trabajo y planificación de turnos
Asigna jornadas y turnos por empleado. Evita solapamientos y mejora la organización.
Informes de presencia y productividad
Consulta horas trabajadas, costes laborales imputados por parte y ratios por empleado.

Contratos y servicios recurrentes

Gestión de contratos con clientes
Define condiciones, periodicidad, precios y duración de servicios o mantenimientos.
Partes automáticos según planificación
El sistema genera partes programados según el calendario del contrato. El equipo solo tiene que ejecutarlos.
Facturación periódica automática
Emite facturas mensuales, trimestrales o anuales según contrato. Ahorra tiempo y evita errores.
Informes y análisis empresarial
El módulo comercial de este ERP va mucho más allá de crear presupuestos. Es un auténtico CRM operativo que permite gestionar relaciones con clientes, oportunidades de venta y seguimiento de servicios.

Informes por cliente, parte, empleado o contrato
Consulta resultados y costes por unidad de negocio, centro, proyecto o técnico.
Exportación a Excel, PDF o envío por email
Comparte fácilmente los datos con tu equipo, asesor o clientes.
Cuadro de mando visual y personalizado
KPIs claves para la toma de decisiones, adaptados a tu empresa.
Software para hostelería compatible con VeriFactu
Compatible con la Ley Antifraude 11/2021
Genera facturas electrónicas firmadas, inalterables y trazables. Envía los datos automáticamente a la Agencia Tributaria.
Registro automático de operaciones y libros fiscales
Genera y conserva registros válidos legalmente. Protege tu empresa y evita sanciones.
